As financial organizations continue to embrace technological innovation, the need for efficient, reliable, and streamlined financial closing tools is more pressing than ever.
SAP, as a leading provider of enterprise resource planning (ERP) software, offers several financial closing tools to cater to the evolving needs of the modern finance sector. Among them, SAP Cloud for Advanced Financial Close has emerged as a key player, bringing a number of advantages compared to traditional closing tools in the SAP ecosystem.
This post will go into the advantages of AFC, new features, best practices, and the power of the Fiori apps. I will also touch on important implementation considerations.
When you look at the SAP Record to Report solution map, you can see that AFC act as an automation layer from creating a record to performing financial reporting:

Advanced Financial Closing
At its core, financial closing is a periodic process ensuring the accuracy of financial records, compliance with statutory regulations, and the generation of compliant financial reports. SAP S/4HANA Cloud for AFC streamlines this process, catering to the diverse needs of entities and groups within an organization. It supports various types of period-end close – hard, fast, soft, and predicted – each catering to different operational and reporting needs.

The Closing tools available today in S/4HANA and recommendation:

How the SAP closing tools evolved in years:

Some of the key-features of AFC:
1. Real-time Visibility and Control: SAP Cloud for Advanced Financial Close enables financial managers to gain real-time visibility into closing tasks. This end-to-end visibility and control accelerates the closing process, reduces risks, and ensures full regulatory compliance.
2. Integrations: With SAP Cloud, users can integrate various financial functions that were once isolated. This holistic approach enables organizations to identify and rectify bottlenecks, improve process efficiency, and optimize resource allocation.
3. Scalability: As a cloud-based solution, the SAP Cloud for Advanced Financial Close scales effortlessly to handle an increasing number of financial transactions. This scalability ensures that organizations are well equipped to manage their financial close processes as they grow and evolve. AFC can act as an closing hub integrating multiple back-end ERP systems.
4.. Workflow automation: Routine tasks can be automated, freeing up time for finance teams to focus on strategic decision-making and other high-level tasks.
5. Collaboration features: The software supports collaboration between team members, enhancing efficiency and accuracy in financial closing processes.
The Closing Process in AFC
The Closing steps/taks in AFC are organized as following:

In the next chapters I will briefly go into these steps. I will also share printscreen to give you an impression of the evolution from classic Financial Closing Cockpit to Advanced Financial Closing.
Design your close
The design phase of SAP S/4HANA Cloud for AFC includes configuring the system landscape, which varies from single instances to complex, distributed hybrid landscapes. Task models and task list models are key components, forming the structure of the financial close. These models are maintained within the respective communication systems and are crucial for the flexible and collaborative nature of the financial close process.

Run your close
To execute the financial close, SAP S/4HANA Cloud for AFC utilizes task lists, which are generated from task list templates. Each task list represents a specific closing cycle, with tasks that need to be performed. Business users can execute these tasks as they become due, and modifications can still be made depending on the task list’s status. The task list comprises individual tasks and folders containing these tasks, which can be organized by process areas, company codes, etc.

Monitor your Close
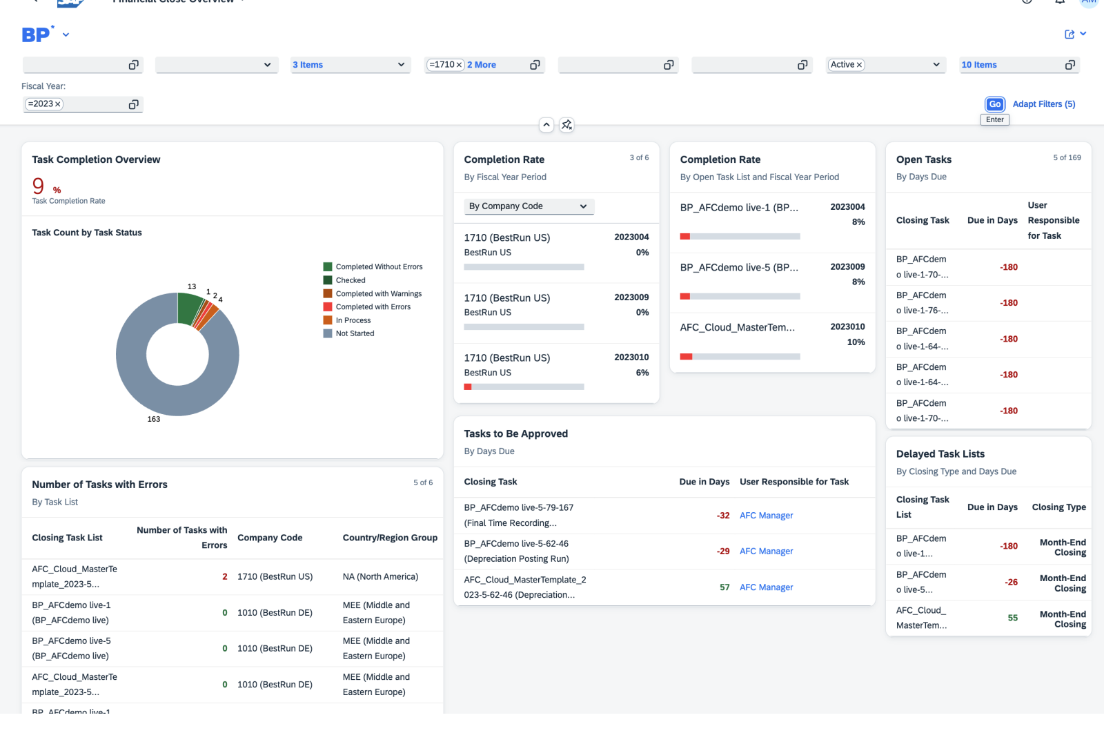
Monitoring involves tracking key performance indicators (KPIs) such as closing progress by communication system. The communication system in SAP S/4HANA Cloud for AFC represents the financial backend systems, ensuring seamless orchestration of financial closing tasks across various ERP systems.
Particularly helpful is the Financial Close Overview App. This interactive dashboard displays real-time data with multiple information cards about key process-related KPIs. It provides an aggregated view, allowing closing managers to quickly identify and address any issues.
Key Features are: Users can review the status of specific task lists and filter results based on various criteria. The application contains different areas, named cards, that display data such as delayed task lists and error counts for each task list.


During the design phase, one of the key decisions is the setup of the close reporting characteristics. These attributes in the task lists and tasks allow for more detailed and specific reporting.

Availability of Best Practices
SAP Cloud for Advanced Financial Close comes with a repository of best practices based on SAP’s experience in the financial domain. These best practices provide task templates across different application components. You can use the task templates as starting point for defining your closing structures.
You can check the following OSS note for more information about the best practice content: 3030697 – AFC Content: Best Practices Content for Advanced Financial Closing (AFC) – SAP for Me
To give an impression of the available task models in the delivered best practises:

Implementation Considerations
Implementing SAP S/4HANA Cloud for AFC requires careful planning. The system must be set up to align with organizational needs and integrated with existing ERP systems. Important considerations include data center location and URL naming conventions for system instances.
When implementing the SAP Cloud for Advanced Financial Close, organizations should consider the following:
1. Business Process Mapping: It’s crucial to map out the existing financial close processes and identify areas that can be improved or automated with the SAP Cloud tool.
2. Training: Successful implementation requires adequate training for finance teams to understand the new features and functionalities of the software.
3. Integration: The implementation process should include a strategy for integrating the tool with existing systems and processes.
Power of Fiori Apps
SAP S/4HANA Cloud for AFC harnesses the power of Fiori apps, offering a user-friendly interface and streamlined workflows. These apps play a crucial role in facilitating task management, process monitoring, and reporting, enhancing the overall efficiency and user experience of the financial close process.

Conclusion
SAP S/4HANA Cloud for Advanced Financial Closing represents a significant leap forward in financial management. It transforms the financial closing process from a cumbersome, time-consuming activity into a streamlined, efficient, and insightful experience. By adopting this powerful tool, companies can not only meet but exceed the demands of modern financial reporting and compliance, setting new benchmarks in financial excellence.